SOLUTEKA LTDA Pioneros en Software para Aerolíneas y a la Medida

English Change Language

Soluteka
P

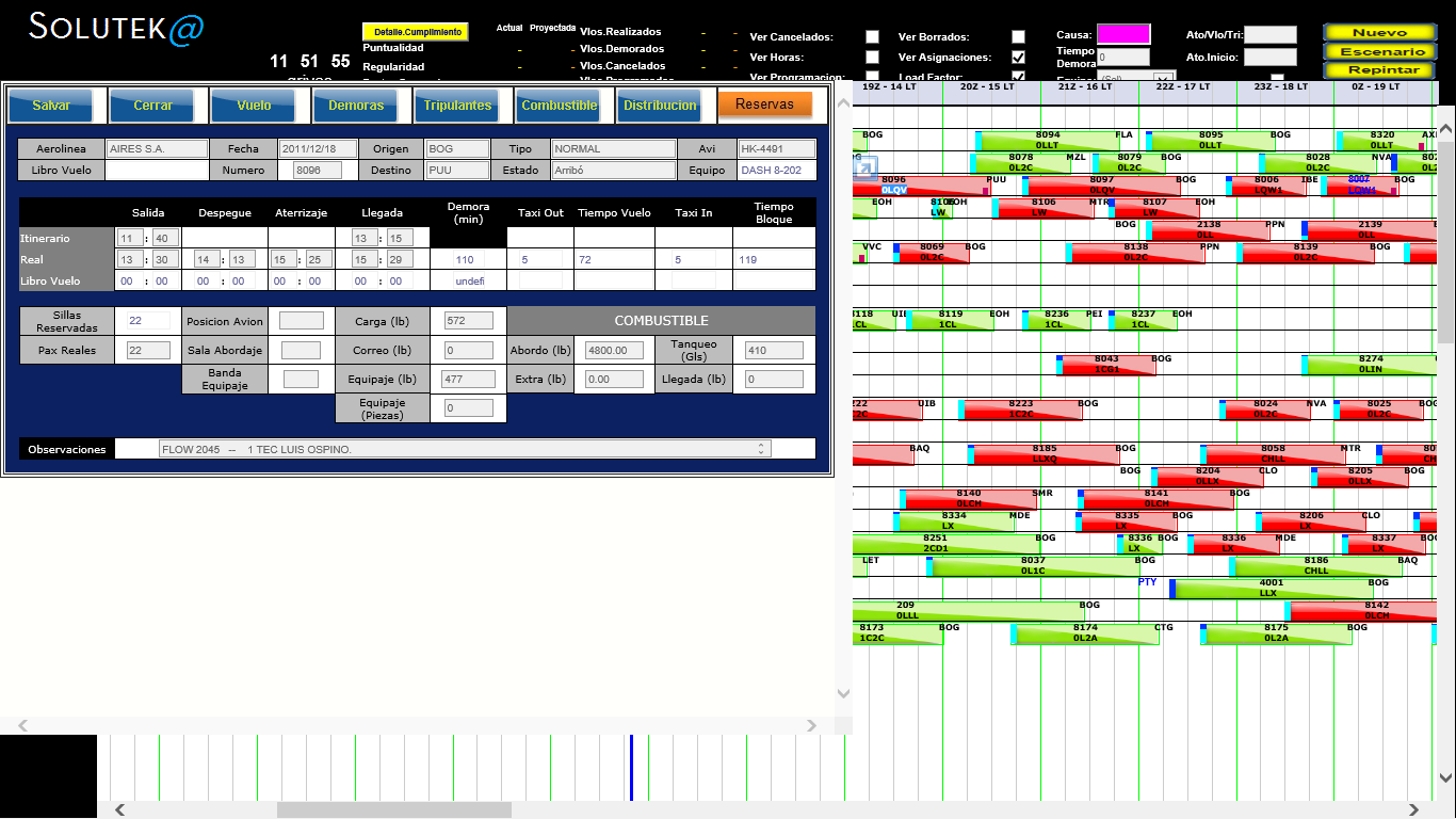
PijaoSistema para control diario de vuelos


Necesidad manifiesta


Contar de manera oportuna y confiable, con la información de todas las variables para que la toma de decisiones frente a los cambios de último momento en una aerolínea de pasajeros, se lleve a cabo respondiendo de la mejor manera.


Una mala decisión puede afectar la operación de su negocio


Un vuelo demorado genera molestia en pasajeros, información errada o ausente produce ira.Un avión mal asignado puede dejarlo en tierra o aumenta la inseguridad en vuelo.La Tripulación mal asignada genera retrasos o multas.

Grupo Objetivo


El C.C.O. (Centro de Control de Operaciones) de una aerolínea es el punto de encuentro de todos los flujos de información y trabajo que conforman la Oferta de Sillas. El itinerario comercial aprobado, la programación de aeronaves, la programación de tripulaciones, la información del estado del tiempo, la de los cierres de aeropuertos, la de los sobrevuelos por tráfico, la unión de dos o más trayectos. Cientos de variables que interactúan para cumplir con el servicio.

Nuestra Propuesta de Valor


La solución web para control de la operación diaria de vuelos, mejora el rendimiento de los tres pilares operativos, a saber:

  • Centro de Control
  • Tripulaciones o Roles
  • Mantenimiento

Reduciendo el riesgo de pago de multas por infracción de reglas aeronáuticas y atenuado las molestias de pasajeros afectados por incumplimiento del itinerario. PIJAO Integra estas tres áreas en una única solución agilizando el flujo de información de manera consistente, dinámica y dirigida a quienes deben mantenerla como también a quienes toman decisiones basados en ella.

Con una disponibilidad superior al 99.5%, comprobada en 4 años de uso (7 días x 24 horas), en una aerolínea con 20 aeronaves, 150 vuelos diarios, 400 tripulantes. Con trayectos nacionales e internacionales. Garantizamos las mejores tarifas de arrendamiento, como de soporte a nuevos requerimientos, acorde al tamaño y exigencias del mercado.


Ver Video


T

TikunaPresupuesto

>>

Ayuda eficiente para la planeación financiera



P

PijaoControl díario de vuelos

Apoyo a procesos garantizando optimización de la operación

M

MacunaDespliegue De Información

El mercadeo dinámico y la tecnología aliados para expandir sus posibilidades